[Discussion] apeCRV Vault Open Discussion

Users have requested this is discussed so let’s hear some thoughts below

Curve was not involved in developing this vault, whilst the idea has been publicly floated by @michwill, credit goes to Andre and banteg.

The opinion of the team is that this is a positive alternative value proposition for locking CRV.

Here are a few thoughts I’ve put together (my own) about the two options.

Curve Lock

  • Expires to give back CRV
  • Earns trading fees
  • Not transferable/tradable
  • Boosting provided liquidity

Yearn apeCRV Vault

  • Tradable (price unknown, market decides)
  • Permanent (cannot withdraw and does not give back CRV)
  • Earns trading fees
  • Earns more voting power (fees) through Yearn vaults
  • Cheaper gas impact
6 Likes

Soooo Charlie…How much YFI do you own?

2 Likes

There are many aspects to this, but one I’d like to mention is how far off yearn is from getting 2.5x boost in their vaults. I have no idea, if anyone knows please chime in. This matters to LPs on curve because for yvecrv to be a better choice than vecrv, you’d need a pretty good boost in the yearn vaults. Reason being LPs will consider locking up CRV–>vecrv and get 2.5x boost vs instead providing CRV–>yvecrv, thus losing their boost and then instead have to provide into yearn vaults. There are probably nuances here I miss and definitely arbitraging that will likely even these out in the long run.

1 Like

This is a really exciting development, but I have a couple of concerns:

  1. Will yveCRV have the right to vote? if you get to keep your voting power with yearn, this renders the time lock mechanic useless. This mechanic is meant to align the incentives of governance participants with the long term needs of the Curve ecosystem. With a tradeable, liquid yveCRV that has the right to vote, it turns veCRV into any other governance token. This means it becomes possible to do a flash loan attack (Borrow ETH → Buy yveCRV → create a DAO vote → put large amount of vote power toward DAO vote → exit back to ETH). The governance attack vector that veCRV was designed to protect against becomes useless.

  2. yEarn is the only whitelisted app on Curve. This gives them a disproprtionate advantage that could become a monopolistic control over Curve as it becomes a black hole that sucks in all the CRV. The team has a good relationship with yEarn, but we need to confront a reality: yEarn is in a unique position that allows them to attract and amass a large amount of voting power. This may not be an issue today or tomorrow, but if we don’t react to this reality, I think we will eventually find that Curve has become completely dominated by one organization.

Exhibit 1: Banteg tweet
Exhibit 2: veCRV Vault proposal discussion

On point 1, my feeling is that we need to clarify the intention of the yveCRV voting situation with yEarn team. I think it’s in our interest that yveCRV does not have the right to vote. People might not like voting power being directed to a yEarn multisig or YFI proxy vote, but this prevents a possible flash loan attack vector. If we can convince yEarn not to give yveCRV vote power, I think we should do that.

On point 2, I think no one predicted this use case when yEarn was whitelisted. I think it’s too late to go back on this. We have to maintain the whitelist, and even maybe it was the right direction to go in. But in order to protect against a monopolistic advantage that yEarn has, we need to start more aggressively onboarding more whitelisted apps. Starting with Pickle. At this point, the more organizations we have competing, the more decentralized governance can be moving forward. This is turning from a game that small fish can play into one where big organizations will be calling the shots. We should recognize this and start taking steps to make the onboarding as easy as possible.

3 Likes

On the positive side, there’s maybe an opportunity for Curve here.

We should be following how yveCRV performs on the market. It is tradeable already, but the market isnt yet liquid. It’s unclear if yveCRV will trade 1:1 with CRV. We know you can lock 1 CRV for 1 yveCRV, but the market will determine whether you can trade yveCRV -> CRV 1:1 as well.

Since the assets are intertwined, they should maintain some stable value relative to each other, and Curve happens to specialize in exchanges between stable assets. I think we should consider listing a yveCRV-CRV pair on Curve, and as we onboard more apps that have a variant of yveCRV, we continue adding these as metapools.

I know this is a little weird, but being the gateway back into CRV seems like the perfect usecase that Curve can handle better than anything else on chain, so I wonder what other people think of this?

Pickle is already becoming less enthusiastic (judging by their sentiment in the discord). They recognize the “unfair” advantage Yearn has and will never lose with the way things are set up. Other parties will see this as well. Yearn gains to most by a large margin.

1 Like

Great points and I also really appreciated your tweet storm earlier with a lot of good points there as well.

A couple of quick questions regarding your point: How would yearn allow/prevent voting? How is this actually done, is it written in the smart contract? If it is, isn’t that one already out in the wild and thus too late to stop? Also, pretty sure Charlie said in the telegram that a flash loan attack still wasn’t possible. I may have misinterpreted though.

1 Like

If this is the case, then the best thing would actually be to speed up the whitelisting process as this would even out the field a bit before yearn gets too much traction. It may already be too late though. It would also make sense in order to avoid rumors on curve cooperating too much with yearn. After all pickle wasn’t to blame for the mess with harvest.

Edit: Just wanna state that I didn’t say there are rumors.

Are they rumours? The Curve team has been actively working with Yearn to build this. Can’t imagine they didn’t know this would happen.

edit: Maybe the intention was/is to create competition between protocols and thus letting them outbid each other. If that’s the case…it could backfire hard. Other protocol are not stupid and Curve isn’t the only place in the crypto space.

Hmm it’s not that open a discussion

3 Likes

Andre built the vault. Michael has quite often publicly that this vault be a good vault to build.

Curve team wasn’t involved in this.

4 Likes

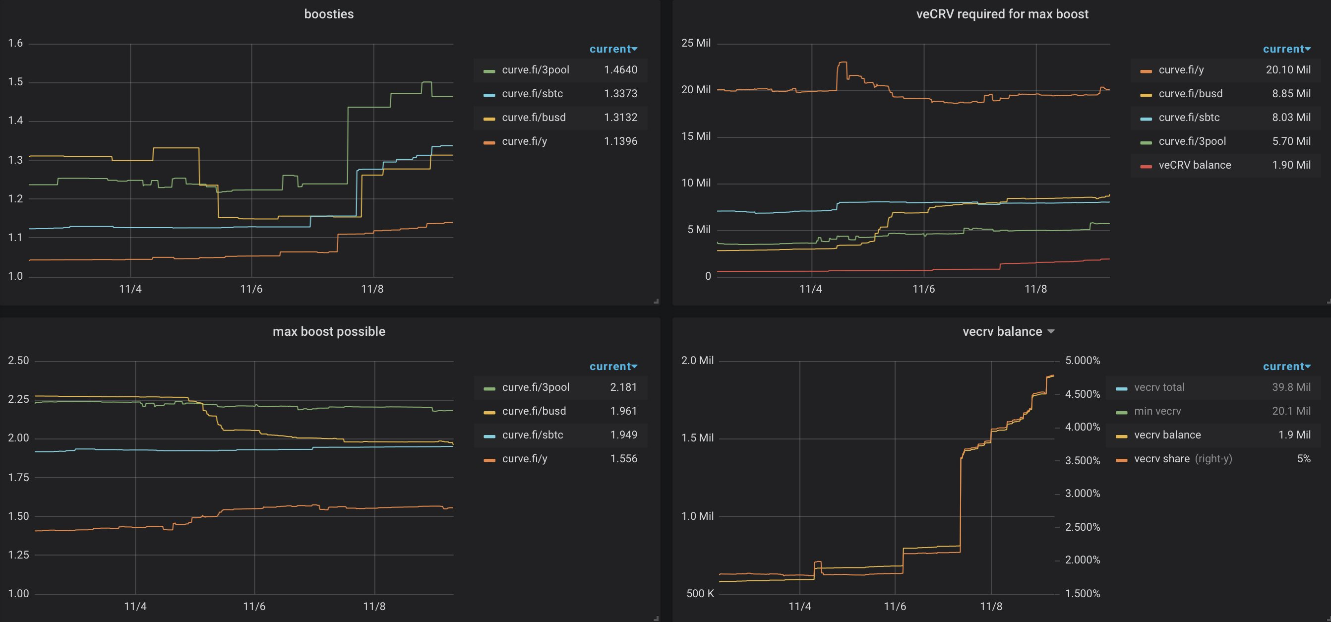
Yearn would need a lot of veCRV to fully boost (like 20m veCRV I believe)

5 Likes

These are the topics I could find on the multisig situation on yEarn. My understanding is that there is a 6/9 multisig that votes on behalf of depositors on yEarn. This has been the case for vote power coming from vault boosting, and I believe the veCRV vault vote power will be applied to the same multisig. This multisig has been proposed to be active for 6 months until a better governance system is created.

https://gov.yearn.finance/t/empower-the-multisig/2891

https://gov.yearn.finance/t/change-participants-of-the-multisig-wallet/2991

https://gov.yearn.finance/t/yip-40-replace-inactive-multisig-signers/3535

The question is, will it be possible to delegate the vote power back to the yveCRV holder, and if it’s possible, will yEarn do it. My stance is that they should not. yveCRV vote power should stay with the multisig. I don’t know if this is even up for debate on the yEarn side, I think their depositors generally dont care about getting vote rights.

Official word on who gets yveCRV voting power:

https://twitter.com/bantg/status/1325654177574494208?s=20

The options are:

  • YFI holders (via Snapshot)
  • yveCRV holders (via in-contract voting and delegation)
  • Delegate to Yearn multisig
  • Delegate to Curve team

Ultimately it’s up to YFI holders to decide which option they prefer.

2 Likes

Credit to https://twitter.com/bantg

3 Likes

What site is this? Neat display

Credit to https://twitter.com/bantg

1 Like

https://gov.yearn.finance/t/establish-who-votes-in-curve-dao-on-behalf-of-yearn/7850

2 Likes

I feel like option yveCRV holders will be the best option here to avoid the issue with centralized voting power to yEarn in case apeCRV Vault getting huge later down the road.

2 Likes

https://github.com/iearn-finance/yearn-exporter Prometheus which feeds into Grafana. Got this working a few days ago and it’s awesome. @charlie_eth Can we get a curve exporter too?